อยากจะติดโซล่าร์เซลแบบ ongrid เพื่อประหยัดพลัง แล้วจะรู้ได้อย่างไรว่าควรติดหรือไม่? ปรกติร้านที่รับติดโซล่าร์ทั่วไปดูบิลค่าไฟแล้วจินตนาการเอา![]()
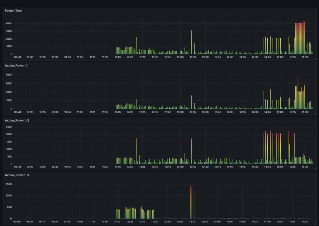
ไม่ๆๆ เรานักdiy ต้องทำตัวให้ดูดีมีหลักการ นี้เลย… จัดไปมิเตอร์วัดพลังงาน วัดวัตต์ที่ใช้จริงๆแบบเรียวทาม เก็บข้อมูลมาเปรียบเทียบประมาณ 1 อาทิตย์ จะได้รู้ว่าการใช้ไฟจริงๆเป็นอย่างไร ใช้ไฟช่วงไหนเยอะ ช่วงไหนน้อย
หลักการ ใช้มิเตอร์ Schneider รุ่น PM2230 เป็นรุ่นที่สามารถติดต่อแบบ modbus rtu เซตเป็น modbus slave ใช้ esp32 เขียนโปรแกรมเป็น modbus master อ่านค่าข้อมูลจากมิเตอร์ ส่งข้อมูลแบบ mqtt ไปยัง เซิร์ฟเวอร์ เก็บข้อมูลและวิเคราะห์ผล แบบ ioT
แบบนี้จบแบบเนียนๆ วิเคราะห์ได้เลยว่า ติดโซล่าร์เซลจะคุ้มหรือไม่คุ้ม ควรติดแบบมีแบตเตอร์รี่เพื่อใช้กลางคืนด้วยหรือเปล่า คิดอัตราคืนทุนแบบมีหลักการ แถมยังวิเคราะห์ได้อีกว่าช่างไฟบาลานต์เฟสดีหรือเปล่า ตอนนี้เก็บข้อมูลได้แค่ 6 ชั่วโมง เดี๋ยวอีก 1 อาทิตย์มาดูกันนะครับบบ ว่าจะติดโซล่าร์เซลหรือไม่ติดดีครับผม



